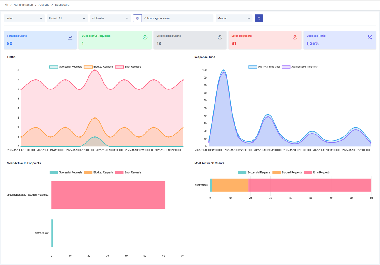
The Analytics Dashboard is created from the log data of the API Proxies included in the project. Dashboard allows to monitor the general status of API Proxies.
Since an API Proxy can be installed in more than one environment, metrics are queried based on the environment.
If the auto-refresh feature of the page is selected, the metrics that appear on the screen can be refreshed automatically.
The picture below shows the dashboard:
